Operations | Monitoring | ITSM | DevOps | Cloud

Easy Way to Convert Wavefront Metrics Using OpenTelemetry

Once upon a time in the world of metrics, Wavefront was a pioneer. Before Prometheus took over and tools like OpenTelemetry unified tracing and metrics, Wavefront brought something novel to the table: human-readable metrics with real-time querying and tag-based dimensionality. In enterprise environments running VMware or early microservices, it offered a scalable way to understand a system's behavior. But as the telemetry landscape evolved, many systems that spoke Wavefront were left behind.

Mastering Heroku Monitoring in 2025: Best Practices for Optimal Application Performance

In today's fast-paced digital landscape, ensuring the reliability and performance of your applications is paramount. Heroku, a cloud-based Platform-as-a-Service (PaaS), simplifies application deployment and scaling. However, to fully leverage Heroku's capabilities, effective monitoring is essential. This guide delves into best practices for monitoring Heroku applications, providing context, practical steps, and unique insights to enhance your observability strategy.

Sneak Peek: MetricFire's New Logging Tool for Scalable, Open-Source Observability

Take a first look at MetricFire’s brand-new logging tool — designed to simplify log ingestion, storage, and visualization using open-source components like Loki, Python, Telegraf and Grok. Collect logs, search across services, and correlate them with your metrics — all inside your existing Hosted Graphite environment. Whether you're an SRE, DevOps engineer, or running logs on a budget, this sneak peek reveals how MetricFire is evolving toward full observability.

Guide to Monitoring Apache Flink Using OpenTelemetry and MetricFire

Apache Flink is an open-source, distributed stream processing engine built for real-time, high-throughput data pipelines. It excels at processing continuous data streams with low latency, making it a great fit for use cases like fraud detection, log analytics, real-time dashboards, personalized recommendations, and IoT telemetry.

Comprehensive Guide to Developing and Deploying a Python API with Docker and Kubernetes (Part I)

In the evolving landscape of software development, containerization and orchestration have become pivotal. Docker and Kubernetes stand at the forefront of this transformation, offering scalable and efficient solutions for application deployment. This guide provides a detailed walkthrough on developing a Python API, containerizing it with Docker, and deploying it using Kubernetes, ensuring a robust and production-ready application.

Securing IoT Devices with Firewall Monitoring: A Comprehensive Guide

The proliferation of Internet of Things (IoT) devices has transformed various sectors, offering enhanced efficiency and connectivity. However, this expansion also introduces significant security challenges. Implementing robust firewall monitoring is essential to protect these devices and the networks they inhabit.

From Logs to Metrics Part 2: Building an Open-Source Logs-to-Graphite Pipeline

Monitoring doesn't always need to be complex. In this guide, we'll show you how to transform some raw logs into usable metrics using a lightweight, open-source setup. We'll also use the Telegraf agent to convert logs into Graphite metrics that you can easily visualize and alert on. This is ideal for system admins, DevOps beginners, or anyone interested in building more innovative monitoring pipelines from scratch.

The Best Open-Source Dashboard Tools for 2025: Expert Guide to Choosing the Right One

Table of Contents In today’s digital operations, dashboards aren’t just nice-to-haves—they’re essential. Teams across engineering, product, operations, and business intelligence rely on real-time data visibility to monitor systems, analyze trends, and catch anomalies before they escalate. For many organizations, open-source dashboard tools offer the best combination of flexibility, transparency, and cost-efficiency.

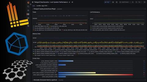
Easiest Way to Monitor Loki Performance With Telegraf

Loki is a powerful, scalable log aggregation system designed by Grafana to efficiently collect, store, and query logs. It’s often deployed alongside Prometheus as part of modern observability stacks. Loki’s design emphasizes cost-effective storage by indexing only metadata, which makes it a great choice for high-volume environments. But while Loki excels at log ingestion and indexing, many teams overlook the critical task of monitoring Loki itself.

From Logs to Metrics Part 1: Building an Open-Source Logs-to-Graphite Pipeline

Monitoring doesn't always need to be complex. In this guide, we'll show you how to turn raw logs into usable metrics using a lightweight open-source setup with no ELK stack and no heavy lifting. We'll use Loki, Python, and Telegraf to convert logs into Graphite metrics you can easily monitor or alert on. This is perfect for system admins, DevOps beginners, or anyone curious about building more innovative monitoring pipelines from scratch.