Operations | Monitoring | ITSM | DevOps | Cloud

Simplify container management with Bitbucket Packages (now GA)

We’re excited to announce the general availability (GA) of Bitbucket Packages, a native container registry built into Bitbucket Cloud. With this launch, you can now manage your source code, CI/CD pipelines, and now, container images all within Bitbucket. This means less context switching, simplified permission management, and a more cost-effective way for your team to manage container artifacts.

Bitbucket's new look: user experience and navigation updates coming soon

We’re giving Bitbucket a fresh new look and more streamlined navigation as part of Atlassian’s broader visual system journey. Teams and workflows have improved, and Bitbucket is changing with them. Our goal is to make it faster to find your work, clearer to understand what’s happening, and more enjoyable to use every day—without disrupting what you already know and love. This update aligns Bitbucket with Atlassian’s modern, unified design, and will launch in early 2026.

How Bitbucket powers compliance and code quality at scale

Bitbucket Cloud is more than a code hosting platform. We’re an enterprise partner, helping teams code together at scale with security, compliance, and flexibility at every step. As part of the Atlassian Cloud platform serving more than 300,000 organizations around the world, we’re continuing to build the next generation of Bitbucket Cloud as your trusted cloud vendor, whether you’re a global bank, healthcare provider, or a fast-scaling tech company.

Reimagining software delivery with AI-powered workflows in Jira & Bitbucket

If you’re like most developers, you know that writing code isn’t the bottleneck anymore. AI has made it faster than ever, and chances are you’re already using it. Yet, delivering software is still complex because of everything else you have to manage: fixing vulnerabilities, reducing tech debt, cleaning up feature flags, ensuring test coverage, writing documentation, and the list goes on. That’s why we built Rovo Dev, a context-aware AI agent for developers.

Manage your Pipelines usage with the new billing panel

Until recently, the Pipelines Billing Panel has only displayed the total pipeline minutes used across your workspace. You didn’t have visibility into how usage was distributed across your repositories. We’ve now enhanced the billing panel to show you build minute usage by repository for the current and previous billing periods so you can identify and manage high-usage repositories.

Why Jenkins might cost you 10x more than Bitbucket Pipelines

Any company still running their own CI/CD, such as Jenkins, is paying a price. The question is which one: Each of these is extremely costly, and yet many software teams still host and run their own CI/CD for two reasons: tools like Jenkins are cheap or free, and hosting Jenkins on an AWS EC2 instance is often cheaper per minute than SaaS CI/CD services like Bitbucket Pipelines. Both reasons are true, but they’re also a trap.

Meet Rovo Chat in Bitbucket: your AI-powered teammate

We’re excited to announce that we are starting a phased rollout of Rovo Chat in Bitbucket Cloud today! It will be available to 100% of users by September 30th, 2025. To check if it’s available on your account, look for the Rovo Chat button in your top navigation. Rovo is Atlassian’s AI-powered teammate that helps you find what matters, learn faster, and take action right in your workflow.

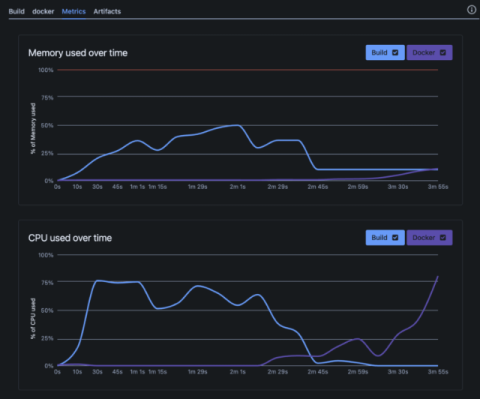
Unlocking insights: Introducing Step Metrics for Bitbucket Pipelines

We’re excited to announce step metrics – a new capability coming to Bitbucket Pipelines to help you better manage and optimise your CI/CD workflows. Ever wondered what’s happening under the hood during your pipeline runs? Step metrics provide a window into the resource usage of your build and service containers. More specifically, step metrics let you monitor CPU and memory usage for each build and service container in your pipeline steps.

To Bitbucket from Jenkins: Enhancing Developer Experience

Atlassian’s Bitbucket Cloud has tightly integrated CI/CD capabilities via its Bitbucket Pipelines feature set. However, some of our Bitbucket Cloud and Bitbucket Data Center customers still use Jenkins for CI/CD. In this blog, I present a practical walkthrough of the benefits of Bitbucket Pipelines over a tool like Jenkins in the context of two key stats from our recent State of DevEx 2025 report.