Operations | Monitoring | ITSM | DevOps | Cloud

The Complete Guide to Observing RabbitMQ

Message queues quietly power a lot of what happens behind the scenes in distributed systems. RabbitMQ is no exception—when it’s working, you don’t notice it. But when it’s not, things break in ways that are hard to trace. This guide walks through what you need to monitor in RabbitMQ, how to set it up, and how to troubleshoot when things go wrong—so you’re not stuck guessing when messages go missing.

Why Enterprise Middleware Teams Need More Than Just Prometheus & Grafana

Let’s be real, Prometheus and Grafana are great tools. They’ve earned their place in enterprise IT by offering solid infrastructure monitoring and visualization. But in complex, multi-middleware environments, these tools hit their limits. Picture this: a business-critical transaction is delayed or missing. Dashboards look fine. CPU and memory are stable. But something still feels off.

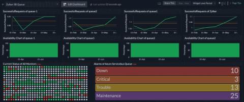
Monitor the performance of queues and topics with Azure Service Bus

Azure Service Bus is a fully managed enterprise message broker that enables asynchronous messaging between distributed applications. It is designed to decouple application components, allowing them to communicate reliably, securely, and at scale. With Datadog’s Azure Service Bus integration, you can.

Top 10 Changes and Key Improvements in Apache Kafka 4.0.0

In this post, we summarize the major changes in the recently officially released Apache Kafka 4.0.0 version. We will look at the most notable features compared to the previous versions and explain what these changes mean in real production environments and what improvements they can bring to your streaming infrastructure.

Debugging performance issues in Azure Service Bus

Azure Service Bus is a critical messaging service for building scalable cloud applications, but performance bottlenecks can lead to delayed message processing, throttling, or even dropped messages. It is essential to identify and resolve these issues to maintain smooth application workflows and prevent downtime. This blog explores common Azure Service Bus performance problems, provides step-by-step debugging strategies, and highlights how proactive monitoring can prevent recurring issues.

Concept Demo: Enhanced Multi-tasking in Mattermost

In this demo, we’re showcasing an early prototype of a new multi-window experience to up-level multi-tasking in Mattermost. We showcase how teams can quickly pivot between channels and threads—without losing context—while maintaining mission-critical communication with focus and precision. Note: This is a conceptual demo. The capability has not yet been released in Mattermost. Contact our Fast Futures team at fastfutures@mattermost.com to share your thoughts on this demo.